SERVICES

KURANDOのサービス

  • 01

    シンプルで簡単な操作

    機械に慣れていない人でも簡単に登録できるよう、少ない操作フローとシンプルなUIにこだわりました。

    作業者はタブレットで作業を選び、自身のQRコードをかざすだけ。 作業の切り替え毎にこの操作を行うことで、1日の作業データを取得できます。
    QRコードの持ち運びが難しい場合は、作業者名や社員番号を タッチパネル形式で入力して登録することも可能です。
    スマートフォンの画面サイズにも対応。
    個人別に作業数量を入力できます。利用シーンに合わせた様々な入力モード・設定オプションを用意しています。
  • 02

    自社環境に合わせた柔軟な
    マスタ設定

    各現場の運用に合わせた細やかな設定ができるため、精度の高い生産性・収支分析が可能です。

    各作業・売上項目を任意の単位でグルーピングすることで、フロア別や得意先別に収支実績を管理できます。また、ユーザーごとに閲覧権限を設定できます。
    保管料や管理者人件費などの間接収支もマスタで設定でき、 自動で毎日収支計上されます。(日単位で実績変更可能)
    作業者ごとにシフトや打刻時間の刻み方、割増賃金を設定できるため、精度の高い費用計算が可能です。
  • 03

    豊富なレポート機能

    集計レポートには面倒な設定や知識は必要ありません。
    リアルタイムで自動集計されたデータを、用意された様々なレポート機能で簡単に表示できます。

    ①収支内訳
    指定した期間における収支明細を表示し、収益性の低い業務等を可視化します。
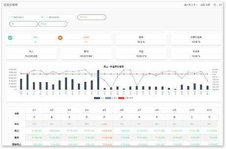
    ②収支推移
    指定した期間における日別の収支実績をグラフで表示し、売上と利益率の傾向等を分析できます。
    ③稼働状況サマリ
    指定した期間における作業者数、作業時間のtop10を表示し、投入時間の多い作業や曜日別の傾向を可視化します。
    ④生産性一覧
    指定した期間における各作業の生産性や作業量を表示します。目標値の設定も可能です。
    ⑤変遷分析
    1日の各作業者の作業変遷を可視化し、データチェックや無駄な動きがないかの分析ができます。

    その他にも様々なレポート機能をご用意しています。

  • 04

    運営に役立つ様々なオプション

    ロジメーターを快適に運用するための様々なオプション機能を搭載。
    ユーザーからの意見を反映し、継続的に機能改修を行なっています。

    作業日付とは別に、作業にかかった費用を計上する日付を設定できます。翌日出荷分の前準備などで、売上が入る日に合わせて作業費用を計上することができます。
    各種実績やマスタはcsvで一括登録が可能です。複数のデータを選択して一括編集する機能もあり、データ登録や修正の負担削減に注力しています。
    作業者が使用するQRコードはロジメーター上で印刷できます。使用する台紙に合わせてサイズも調整できます。
サービスへ戻る